欢迎您访问福建畜牧兽医网

地 址:福州市鼓楼区五四路73号国贸广场1408室

电 话:0591-87856764

农业农村部进一步规范动物检疫验讫证章和相关标志样式

作者:转自:执业兽医   发布时间:2019-06-11 12:35:03

日前,农业农村部办公厅印发了《关于规范动物检疫验讫证章和相关标志样式等有关要求的通知》(农办牧[2019]28号),进一步规范动物检疫证章标志使用和管理,强化检疫监管行为。通知主要事项有:

1

启用生猪屠宰检疫验讫印章

为解决生猪胴体上检疫验讫印章规格大小、印油颜色不一致等问题,我部组织对各地目前使用的生猪屠宰检疫验讫印章进行了研究,在基本保持原有样式基础上,对尺寸等进行了统一规范,自本通知印发之日起启用(样式见附件1)。同时规定,对检疫合格肉品加盖的验讫印章印油,颜色统一使用蓝色;对检疫不合格的肉品加盖的“高温”或“销毁”章印油,颜色统一使用红色。印油必须使用符合食品级标准的原料。已经得到批准使用针刺检疫验讫印章、激光灼刻检疫验讫印章的,其印章印迹应与本通知规定的检疫验讫印章的尺寸、规格、内容一致,所用原材料材质必须符合国家规定,不能对生猪产品产生污染。

2

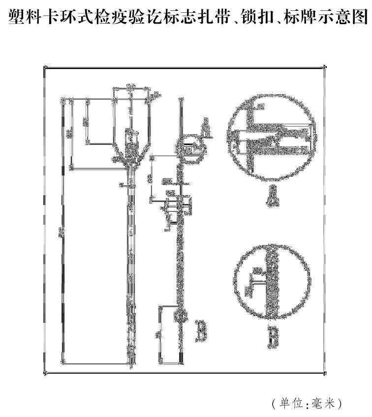
启用牛羊肉塑料卡环式检疫验讫标志

为解决牛羊肉检疫后不易加盖检疫验讫印章问题,2016年以来,我部在部分地方开展了牛羊肉塑料卡环式检疫验讫标志使用试点工作,该验讫标志参照了国际标准,并设计了防伪识别码,能有效防止伪造变造。目前该检疫验讫标志已通过鉴定,自本通知印发之日起启用(样式见附件2)。

3

启用新型动物产品检疫粘贴标志

为解决动物产品检疫粘贴标志遇水脱落等问题,我部指导部分省份开展相关研究并做了大量实践,设计了新型标志。新型标志增加了防水珠光膜,具有经冷冻不易脱落、不褪色等优点。该新型动物产品检疫粘贴标志正面与原标志相同,背面增加了图案设计,提高了防伪水平。新型标志自本通知印发之日起启用(背面样式见附件3),各省份可根据实际情况,选择加施新型标志或者继续加施原标志。

4

变更动物检疫证明及标识监制章

由于农业农村部组建后不再保留农业部,动物检疫证明及相关标识监制章上的“中华人民共和国农业部监制章”变更为“中华人民共和国农业农村部监制章”,自本通知印发之日起启用。请各省份到我部畜牧兽医局领取监制章样模。

1

工作要求

请各省级畜牧兽医部门认真做好动物检疫证章标志规范工作,严格按照规定样式组织生产和使用新的动物检疫验讫证章和相关标志,原有的生猪检疫验讫印章、牛羊检疫验讫印章和加盖原监制章的动物检疫证明及相关标识可以使用至2019年12月31日。

生猪屠宰检疫验讫印章样式

牛羊肉塑料卡环式检疫验讫标志样式


新型动物产品检疫粘贴标志背面样式


来源:农业农村部畜牧兽医局


相关内容: